Contacto
Software Cortex

Software Cortex

Multi-device developments made easier and more manageable within a single standardized visualization platform with advanced capabilities.

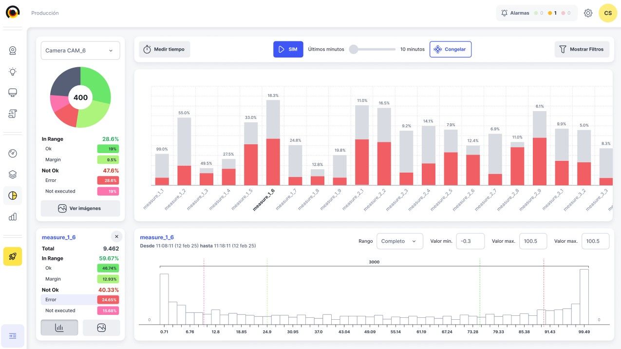
Cortex 3.0 is the machine vision software developed by Bcnvision Group, designed to centralize, manage, and scale industrial vision systems from a single platform.

It is a standardized software solution built to adapt to the real requirements of each production process, regardless of its complexity, incorporating advanced AI tools for the most demanding systems.

A single multi-device platform to control all your vision systems, featuring a robust, scalable architecture ready for the industry of the future.

One platform, total control

Cortex 3.0 enables full management of the entire machine vision workflow from a single environment:

  • Camera acquisition configuration.
  • Real-time image processing.
  • Results evaluation and visualization.
  • Communication with PLCs and robots via industrial protocols.

All within an intuitive and user-friendly interface, which also simplifies:

  • Product reference management.
  • User and permission management.
  • Alarm control and logging.
  • Fast and secure format changeovers.

Thanks to remote connectivity, Cortex 3.0 enables monitoring, diagnostics, and support without the need for on-site presence at the plant.

Scalability and High Performance

Cortex 3.0 is optimized for parallel processing, maximizing system resource utilization.

  • Integration of up to 16 vision devices (expandable).
  • Compatible with the leading camera brands on the market.
  • Ability to modify vision tools offline while the system remains fully operational.

Additionally, it natively integrates the most widely used industrial communication protocols, ensuring full compatibility with PLCs and robots from major manufacturers.



Discover Cortex Easy Vision Tools

Accessible, fast, and powerful machine vision

View Easy Tools



Cortex Vision Enhancers

Optional add-on modules that enhance analysis, traceability, and control capabilities.

View Cortex Enhancers

Let's shape your idea!

Fill out the following form and let's discuss it together

From time to time, we would like to contact you about our products and services, as well as other content that may be of interest to you. If you consent to us contacting you for this purpose, please tick the box.

You can unsubscribe from these communications at any time. For more information on how to unsubscribe, our privacy practices and how we are committed to protecting and respecting your privacy, please review our Privacy Policy.

* Required fields